跳转到内容
OpenClaw 不踩坑恶意 Skills ,企业需 Skills Registry:Nacos 3.2 发布点此了解

监控手册

1. Nacos 集群监控

Nacos 支持通过暴露metrics数据接入第三方监控系统监控Nacos运行状态,目前支持prometheus、elastic search和influxdb,下面结合prometheus和grafana为例,介绍如何监控Nacos。与elastic search和influxdb结合可自己查找相关资料。

1.1. 开启Nacos集群metrics数据暴露

按照部署文档搭建好Nacos集群后,需要在Nacos集群的每个节点上修改如下参数:

application.properties文件,暴露metrics数据

management.endpoints.web.exposure.include=prometheus

重启后,访问{ip}:8848/nacos/actuator/prometheus,即可访问到Nacos集群的metrics数据。

1.2. 搭建prometheus采集Nacos metrics数据

请参考FIRST STEPS WITH PROMETHEUS部署prometheus

其中,需要将prometheus的配置文件prometheus.yml关于采集目标相关的配置,修改为如下内容

metrics_path: '/nacos/actuator/prometheus'
static_configs:
- targets: ['{nacos.ip1}:8848','{nacos.ip2}:8848','{nacos.ip3}:8848',...]

搭建并启动完成prometheus后,即可通过浏览器访问http://{prometheus_ip}:9090/graph可以看到prometheus的采集数据,在搜索栏搜索nacos_monitor可以搜索到Nacos数据说明采集数据成功。

1.3. 搭建grafana图形化展示Nacos metrics数据

参考Install Grafana 部署grafana。

之后在浏览器中访问 http://{grafana_ip}:3000

然后参考Configure Prometheus,将刚才部署的prometheus作为Grafana的数据源。

随后参考Import dashboards导入Nacos grafana监控模版

导入后可看见Nacos监控模版,Nacos监控主要分为三个模块:

  1. nacos overview: 展示Nacos集群当前的概览信息,如节点个数,服务数,服务提供者数、配置数、连接数,CPU使用率等。 nacos overview

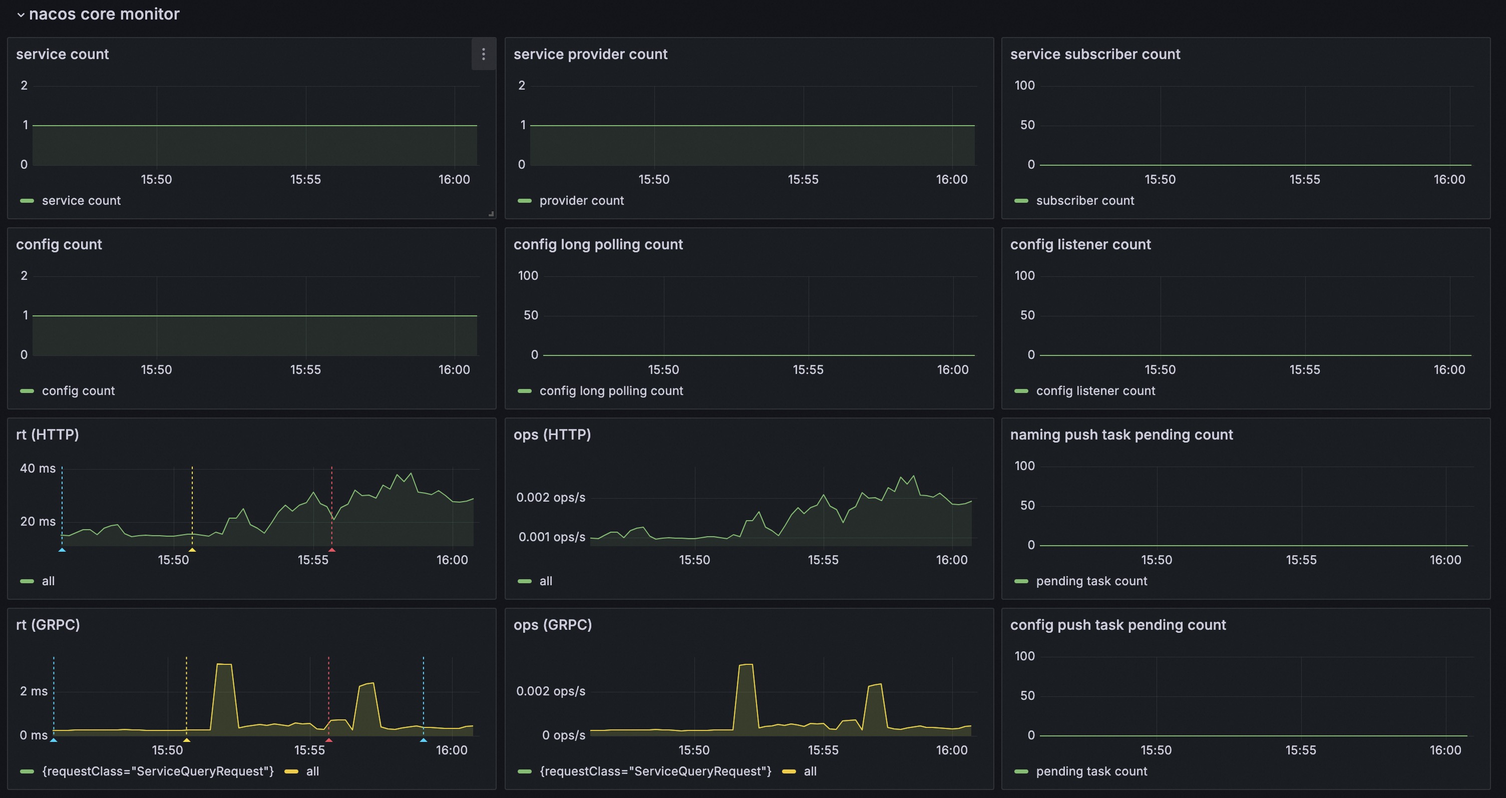
  2. nacos core monitor: 展示Nacos集群核心的监控指标,如服务提供者数,配置数,ops,rt等,并能够查看一定时间内的变化趋势。 nacos core monitor

  3. nacos basic monitor: 展示Nacos集群基础的监控指标,如CPU使用率,内存使用率,线程池使用情况等,并能够查看一定时间内的变化趋势。 nacos basic monitor

1.4. 配置Nacos集群告警

1.4.1. 配置Grafana告警

可以参考Configure Grafana-managed alert rules,配置自定义的Nacos相关告警。

也可以通过大盘中的对应指标内容,快速配置告警:

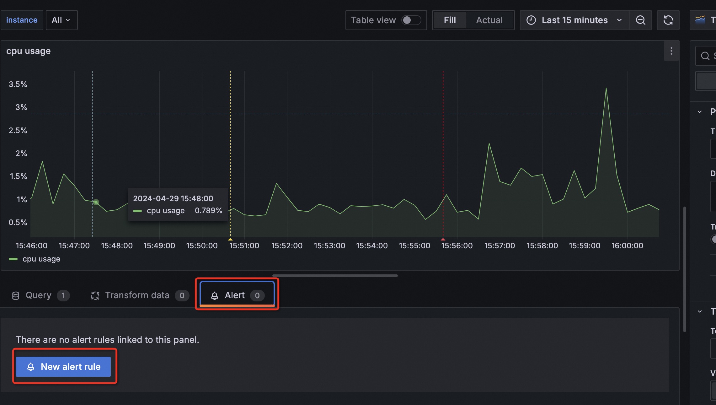
  1. 选择需要配置告警的指标,例如cpu usage;
  2. 在指标的右上角,点击Menu(展示为竖直的3个.),选择编辑(Edit); nacos grafana edit
  3. 在Panel页面中,选择Alert,点击New alert rule,配置告警规则。 nacos grafana alert
  4. 之后同样参考Configure Grafana-managed alert rules,配置自定义的Nacos相关告警。

1.4.2. 配置Grafana告警通知

参考Configure contact points 来配置Grafana告警时的通知方式。例如配置邮件通知、钉钉WebHook通知等。

1.5. Nacos 指标含义

1.5.1. Nacos 系统基础资源指标

指标含义
system_cpu_usageCPU使用率
system_load_average_1mload
jvm_memory_used_bytesJVM内存使用字节,包含各种内存区
jvm_memory_max_bytesJVM内存最大字节,包含各种内存区
jvm_gc_pause_seconds_countgc次数,包含各种gc
jvm_gc_pause_seconds_sumgc耗时,包含各种gc
jvm_threads_daemon线程数

1.5.2. Nacos 集群应用指标

指标含义
http_server_requests_seconds_counthttp请求次数,包括多种(url,方法,code)
http_server_requests_seconds_sumhttp请求总耗时,包括多种(url,方法,code)
grpc_server_requests_seconds_countNacos grpc请求次数,包括多种(requestClass,code)
grpc_server_requests_seconds_sumNacos grpc请求总耗时,包括多种(requestClass,code)
nacos_timer_seconds_sumNacos config水平通知耗时
nacos_timer_seconds_countNacos config水平通知次数
grpc_server_executor{name=‘maximumPoolSize’}Nacos grpc服务器线程池的最大线程数
grpc_server_executor{name=‘corePoolSize’}Nacos grpc服务器线程池的核心线程数
grpc_server_executor{name=‘taskCount’}Nacos grpc服务器线程池的任务数量
grpc_server_executor{name=‘poolSize’}Nacos grpc服务器线程池当前线程数量
grpc_server_executor{name=‘activeCount’}Nacos grpc服务器线程池当前活跃的线程数量
grpc_server_executor{name=‘completedTaskCount’}Nacos grpc服务器线程池完成的任务数量
grpc_server_executor{name=‘inQueueTaskCount’}Nacos grpc服务器线程池在任务队列中的任务数量
nacos_monitor{name=‘longPolling’}Nacos config长连接数
nacos_monitor{name=‘configCount’}Nacos config配置个数
nacos_monitor{name=‘dumpTask’}Nacos config配置落盘任务堆积数
nacos_monitor{name=‘notifyTask’}Nacos config配置水平通知任务堆积数
nacos_monitor{name=‘getConfig’}Nacos config读配置统计数
nacos_monitor{name=‘publish’}Nacos config写配置统计数
nacos_monitor{name=‘ipCount’}Nacos naming ip个数
nacos_monitor{name=‘serviceCount’}Nacos naming域名个数
nacos_monitor{name=‘failedPush’}Nacos naming推送失败数
nacos_monitor{name=‘avgPushCost’}Nacos naming平均推送耗时(ms)
nacos_monitor{name=‘leaderStatus’}Nacos naming角色状态
nacos_monitor{name=‘maxPushCost’}Nacos naming最大推送耗时(ms)
nacos_monitor{name=‘mysqlhealthCheck’}Nacos naming mysql健康检查次数
nacos_monitor{name=‘httpHealthCheck’}Nacos naming http健康检查次数
nacos_monitor{name=‘tcpHealthCheck’}Nacos naming tcp健康检查次数
nacos_monitor{name=‘longConnection’}Nacos基于模块划分的连接数量
nacos_naming_subscriber{version=‘v1/v2’}Nacos naming服务订阅者数量,v1/v2表示订阅者的客户端版本
nacos_config_subscriber{version=‘v1/v2’}Nacos config配置监听者数量,v1/v2表示订阅者的客户端版本
nacos_naming_publisher{version=‘v1/v2’}Nacos naming服务提供者数量,v1/v2表示订阅者的客户端版本

2. Nacos-Sync监控

Nacos-Sync 同样支持了第三方监控系统,能通过metrics数据观察Nacos-Sync服务的运行状态,提升了Nacos-Sync的在生产环境的监控能力。 整体的监控体系的搭建参考上文的Nacos 集群监控,进行prometheus和grafana的部署即可。

2.1. grafana监控Nacos-Sync

和Nacos监控一样,Nacos-Sync也提供了监控模版,导入监控模版

Nacos-Sync监控同样也分为三个模块:

  • nacos-sync monitor展示核心监控项 monitor
  • nacos-sync detail和alert展示监控曲线和告警 detail

2.2. Nacos-Sync 指标含义

Nacos-Sync的metrics分为jvm层和应用层

2.2.1. jvm 指标

指标含义
system_cpu_usageCPU使用率
system_load_average_1mload
jvm_memory_used_bytes内存使用字节,包含各种内存区
jvm_memory_max_bytes内存最大字节,包含各种内存区
jvm_gc_pause_seconds_countgc次数,包含各种gc
jvm_gc_pause_seconds_sumgc耗时,包含各种gc
jvm_threads_daemon线程数

2.2.2. 应用层 指标

指标含义
nacosSync_task_size同步任务数
nacosSync_cluster_size集群数
nacosSync_add_task_rt同步任务执行耗时
nacosSync_delete_task_rt删除任务耗时
nacosSync_dispatcher_task从数据库中分发任务
nacosSync_sync_task_error所有同步执行时的异常